RTO廢氣焚燒爐產品特點:1、RTO廢氣焚燒爐系統采用PLC自動燃燒控制,自動化程度高、運行穩定、安全可靠性高。2、蓄熱室...
廢液體焚燒爐特點:1、霧化效果佳采用第四代霧化裝置,燃燒效果佳。2、無二次污染低氮燃燒技術,無煙,無臭,無有害氣體。3、有機...
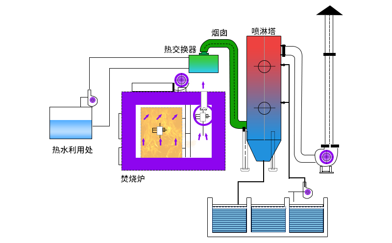
廢氣焚燒爐主要工作原理如何? 平時在對廢氣進行處理時需要重視設備的選用情況,現在可以用于廢氣處理的設備種類比較多,但是...
垃圾焚化爐操作順序垃圾焚燒爐是常用于處理生活垃圾、工業垃圾、醫療垃圾等垃圾的一種無害化處理設備。垃圾焚化爐的準備工作1、檢...
危廢焚燒爐多少錢?這是統一的客戶性問題,我們也經常給客戶這么解答:如想了解危廢焚燒爐多少錢,必須要先了解危廢焚燒爐設備的...
新鄉雙誠環保生產的農村生活垃圾焚燒爐可定做,可根據客戶需求制定方案,定制生產。農村生活垃圾焚燒爐設備優點:雙誠環保公司經...
RTO焚燒爐廢氣處理設備特點1、允許操作溫度高;2、RTO廢氣焚燒爐可以處理的廢氣多樣;3、廢氣處理環保設備凈化效率高,可以...
聯系電話
16637325775
QQ客服:QQ交談
掃碼咨詢